煙煤粘結指數測定方法(粘結指數)
時間:2021-04-14 / 來源:
中華人民共和國國家標準
煙煤粘結指數測定方法 GB/T 5447—1997
Determination of caking index 代替GB/T 5447—85
Of bituminous coal
1 范圍
本標準規定了煙煤粘結指數(GR.I.指數,簡記G指數)的儀器設備、測定方法和結果計算表述。
本標準適用于煙煤。
2 引用標準
下列標準包含的條文,通過在本標準中引用而構成為本標準的條文。本標準出版時,所示版本均為有效。所有標準都會被修訂,使用本標準的各方應探討使用下列標準最新版本的可能性。
GB 474—1996 煤樣的制備方法
GB 14181—1997 測定煙煤粘結指數專用無煙煤技術條件
3 方法要點
將一定質量的試驗煤樣和專用無煙煤,在規定的條件下混合,快速加熱成焦,所得焦塊在一定規格的轉鼓內進行強度檢驗,用規定的公式計算粘結指數,以表示試驗煤樣的粘結能力。
4 專用無煙煤
測定粘結指數專用無煙煤(科稱專用無煙煤),符合GB 14181 規定要求。
5 儀器設備
5.1 本方法需用下列儀器設備:
5.1.1 分析天平:感量1mg。
5.1.2 馬弗爐:具有均勻加熱帶,其恒溫區(850±10)0C,長度不小于120mm,并附有調壓器或定溫控制器。
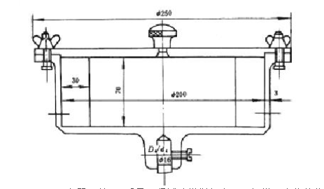
5.1.3 轉鼓試驗裝置:包括兩個轉鼓、一臺變速器和一臺電動機,轉鼓轉速必須保證(50±2)r/min。轉鼓內徑200mm、深70mm,壁上鉚有兩塊相距1800、厚為3mm的擋板(圖1)中華人民共和國國家標準
煙煤粘結指數測定方法 GB/T 5447—1997
Determination of caking index 代替GB/T 5447—85
Of bituminous coal
1 范圍
本標準規定了煙煤粘結指數(GR.I.指數,簡記G指數)的儀器設備、測定方法和結果計算表述。
本標準適用于煙煤。
2 引用標準
下列標準包含的條文,通過在本標準中引用而構成為本標準的條文。本標準出版時,所示版本均為有效。所有標準都會被修訂,使用本標準的各方應探討使用下列標準最新版本的可能性。
GB 474—1996 煤樣的制備方法
GB 14181—1997 測定煙煤粘結指數專用無煙煤技術條件
3 方法要點
將一定質量的試驗煤樣和專用無煙煤,在規定的條件下混合,快速加熱成焦,所得焦塊在一定規格的轉鼓內進行強度檢驗,用規定的公式計算粘結指數,以表示試驗煤樣的粘結能力。
4 專用無煙煤
測定粘結指數專用無煙煤(科稱專用無煙煤),符合GB 14181 規定要求。
5 儀器設備
5.1 本方法需用下列儀器設備:
5.1.1 分析天平:感量1mg。
5.1.2 馬弗爐:具有均勻加熱帶,其恒溫區(850±10)0C,長度不小于120mm,并附有調壓器或定溫控制器。
5.1.3 轉鼓試驗裝置:包括兩個轉鼓、一臺變速器和一臺電動機,轉鼓轉速必須保證(50±2)r/min。轉鼓內徑200mm、深70mm,壁上鉚有兩塊相距1800、厚為3mm的擋板(圖1)

5.1.4 壓力器:以6kg質量壓緊試驗煤樣與專用無煙煤混合物的儀器(圖2)。

底板;2-沉頭螺釘;3-圓座;4-鋼管;5-聯板;6-堵板;7-支承軸;8-小軸;
9-墊圈;10-開口銷;11-支承架;12-手柄;13-壓重;14-長降立軸;15-絲堵
5.2用具:
5.2.1 坩堝和坩堝蓋:瓷質(圖3)。

5.2.2 攪拌絲:由直徑1mm~1.5mm的硬質金屬絲制成(圖4)。

5.2.3 壓塊:鎳鉻鋼制成,質量為110g~115g(圖5)

5.2.4 圓孔篩:篩孔直徑1mm。
5.2.5 坩堝架:由直徑3mm~4mm鎳鉻絲制成(圖6)。

5.2.6 秒表。
5.2.7 干燥器。
5.2.8 鑷子
5.2.9 刷子。
5.2.10 帶手柄平鏟或夾子:送取盛樣坩堝架出入馬弗爐用。用柄長600mm~700mm,平鏟外形尺寸(長×寬×厚)約為200mm×20mm×1.5mm。
6 煤樣
6.1 試驗煤樣按GB 474 制備成粒度小于0.2mm的空氣干燥煤樣,其中0.1mm~0.2mm的煤粒占全部煤樣的20%~35%。煤樣粉碎后并在試驗前應混合均勻。
6.2 試驗應裝在密封的容器中,抽樣后到試驗時間不應超過一星期。如超過一星期,應在報告中注明抽樣和試驗時間。
7 試驗步驟
7.1 先稱取5g專用無煙煤,再稱取1g試驗煤樣放入坩堝(5.2.1 ),質量應稱準到0.001g。
7.2 用攪拌絲(5.2.2)將坩堝內的混合物攪拌2min。攪拌方法是:坩堝作450左右傾斜,逆時針方向轉動,笨分鐘約15轉,攪拌絲按同樣傾角作順時針方向轉動,每分鐘約150轉,攪拌時,攪拌絲的圓環接觸坩堝壁與底相連接的圓弧部分。約經1min45s后,一邊繼續攪拌,一邊將坩堝與攪拌絲逐漸轉到垂直位置,約2min時,攪拌結束,亦可用達到同樣攪拌效果的機械置進行攪拌。在攪拌時,應防止煤樣外濺。
7.3 攪拌后,將坩堝壁上煤粉用刷子(5.2.9)輕輕掃下,用攪拌絲將混合物小心地撥平,并使沿坩堝壁的層面略低1mm~2mm,以便壓塊(5.2.3)將混合物壓緊后,使煤樣表面處于同一平面。
7.4 用鑷子(5.2.8)夾壓塊(5.2.3)于坩堝中央,然后將其置于壓力器(5.1.4)下,將壓桿輕輕放下,靜壓30s。
7.5 加壓結束后,壓塊仍留在混合物上,加上坩堝蓋。注意從攪拌時開始,帶有混合物的坩堝,應輕拿輕放,避免受到撞擊與振動。
7.6 將帶蓋的坩堝放置在坩堝架(5.2.5)中,用帶手柄的平鏟或夾子(5.2.10)托起坩堝架,放入預先升溫到850 0C的馬弗爐(5.1.2)內的恒溫區。要求6min內,爐溫應恢復到850 0C,以后爐溫應保持在(850±10)0C。從放入坩堝開始計時,焦化15min,之后,將坩堝從馬弗爐中取出,出放置冷卻到室溫。若不立即進行轉鼓試驗,則將坩堝放入干燥器(5.2.7)中。馬弗爐溫度測量點,應在兩行坩堝中央。爐溫應定期校正。
7.7 從冷卻后的坩堝中取出壓塊。當壓塊上附有焦悄時,應刷入坩堝內。稱量焦渣總質量,然后將其放入轉鼓內,進行第一次轉鼓(5.1.3)試驗,轉鼓試驗后的焦塊用1mm圓孔篩(5.2.4)進行篩分,再稱量篩上物質量,然后,將其放入轉鼓進行第二次轉鼓試驗,重復篩分、稱量操作。每次轉鼓試驗5min即250轉。質量均稱準到0.01g。
8結果表述
粘結指數(G)按式(1)計算:
式中:m1——第一次轉鼓試驗后,篩上物的質量,g;
m2——第二次轉鼓試驗后,篩上物的質量,g;
m——焦化處理后焦渣總質量,g。
9 補充試驗
當測得的G小于18時,需重做試驗。此時,試驗煤校長專用無煙煤的比例改為3:3。即3g試驗煤樣與3g專用無煙煤。其余試驗步驟均和第7章相同,結果按式(2)計算:
式中符號意義與式(1)相同。
10 精密度及結果報出
粘結指數測定結果的精密度見表1。
表1 粘結指數測定的重復性和再現性

上一篇:冶金焦炭機械強度的測定方法
下一篇:碳氫測定——燃燒吸收法